您好!欢迎来到贵州黔建消防工程检测维保有限公司【官网】!-安顺消防维护 遵义消防工程维保 安顺消防检测 安顺消防工程维保 安顺消防评估 黔东南消防工程评估
贵州黔建消防工程检测维保有限公司【官网】
联系人:周经理
手 机:18586833311
电 话:0851-85622159
邮 箱:478047073@qq.com
网 址:www.qjxfkj.com
地 址:贵阳市南明区花果园中央商务区1号楼1单元23层
了解气体灭火的加压贮存方式,很重要,主要分类有:
自压式气体灭火系统
内贮压式气体灭火系统
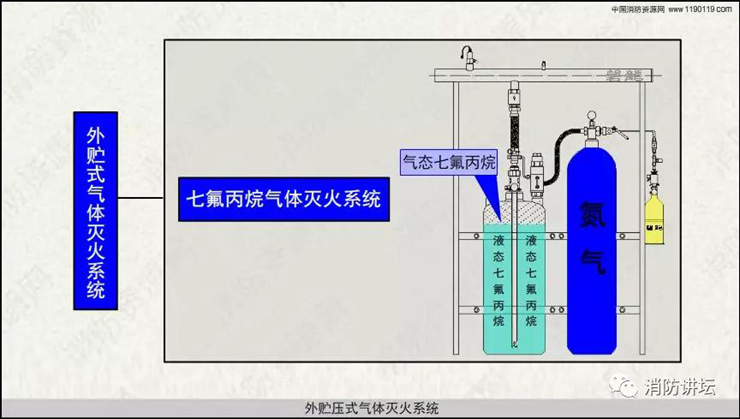
外贮压式气体灭火系统
为方便理解,现将本视频PPT资料分享如下↓↓↓
















